Loading

System package dataset

Stack Beta

This is the package dataset of the system module.

It is implemented for Linux distributions using dpkg or rpm as their package manager, and for Homebrew on macOS (Darwin).

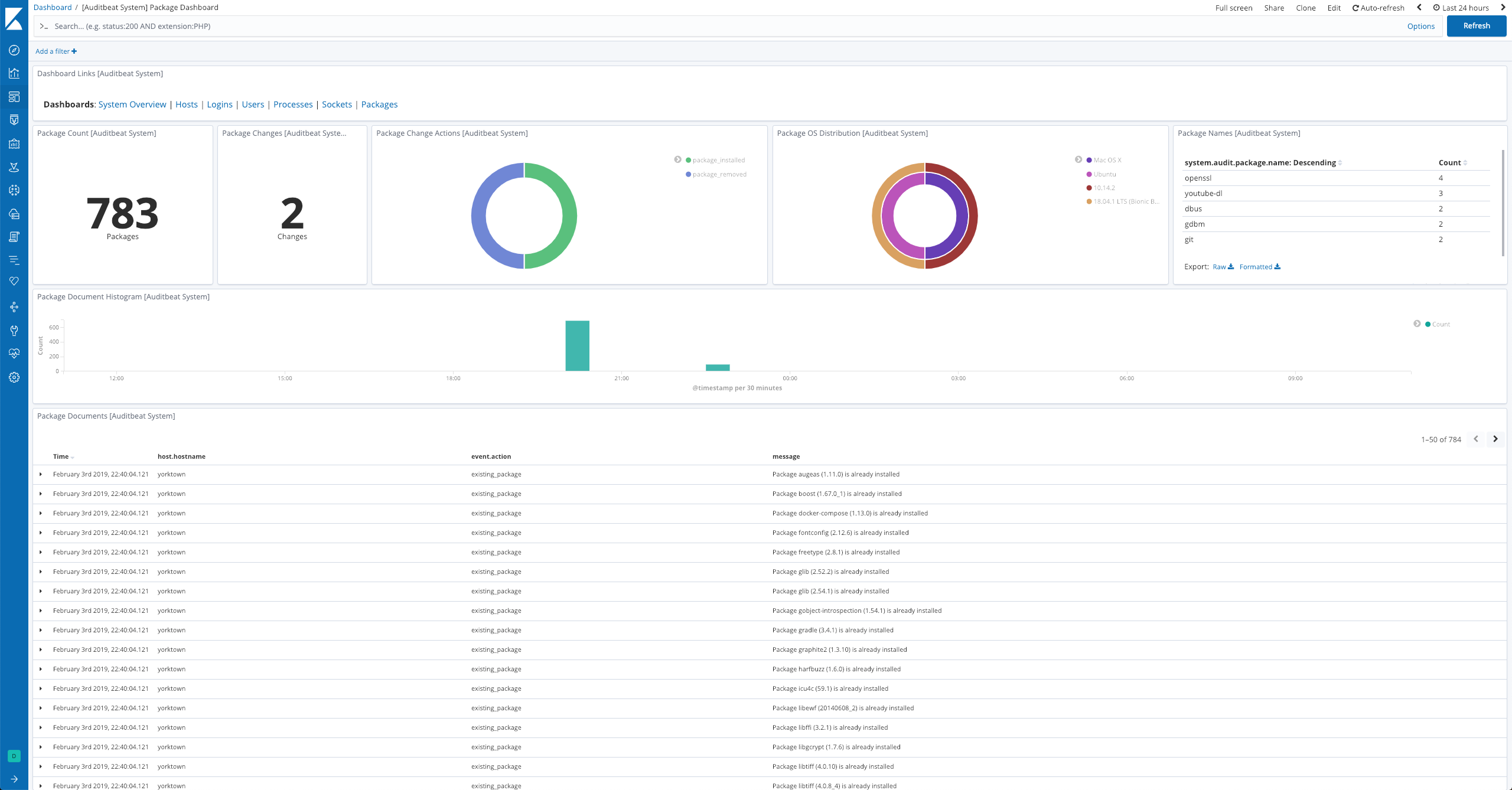
The dataset comes with a sample dashboard:

Auditbeat System Package Dashboard

For a description of each field in the dataset, see the exported fields section.

Here is an example document generated by this dataset:

{
    "@timestamp": "2017-10-12T08:05:34.853Z",
    "event": {
        "action": "existing_package",
        "category": [
            "package"
        ],
        "dataset": "package",
        "id": "6bed65c5-9797-4fb7-9ec7-2d1873c54371",
        "kind": "state",
        "module": "system",
        "type": [
            "info"
        ]
    },
    "message": "Package zstd (1.5.4) is already installed",
    "package": {
        "description": "Zstandard is a real-time compression algorithm",
        "installed": "2023-02-15T20:40:24.390086982-05:00",
        "name": "zstd",
        "reference": "https://facebook.github.io/zstd/",
        "type": "brew",
        "version": "1.5.4"
    },
    "service": {
        "type": "system"
    },
    "system": {
        "audit": {
            "package": {
                "entity_id": "SxYD3ZMh/Ym0lBIk",
                "installtime": "2023-02-15T20:40:24.390086982-05:00",
                "name": "zstd",
                "summary": "Zstandard is a real-time compression algorithm",
                "url": "https://facebook.github.io/zstd/",
                "version": "1.5.4"
            }
        }
    }
}